SD-WAN-Bericht

Gilt für: Cloud-verwaltete Fireboxen, Lokal verwaltete Fireboxen

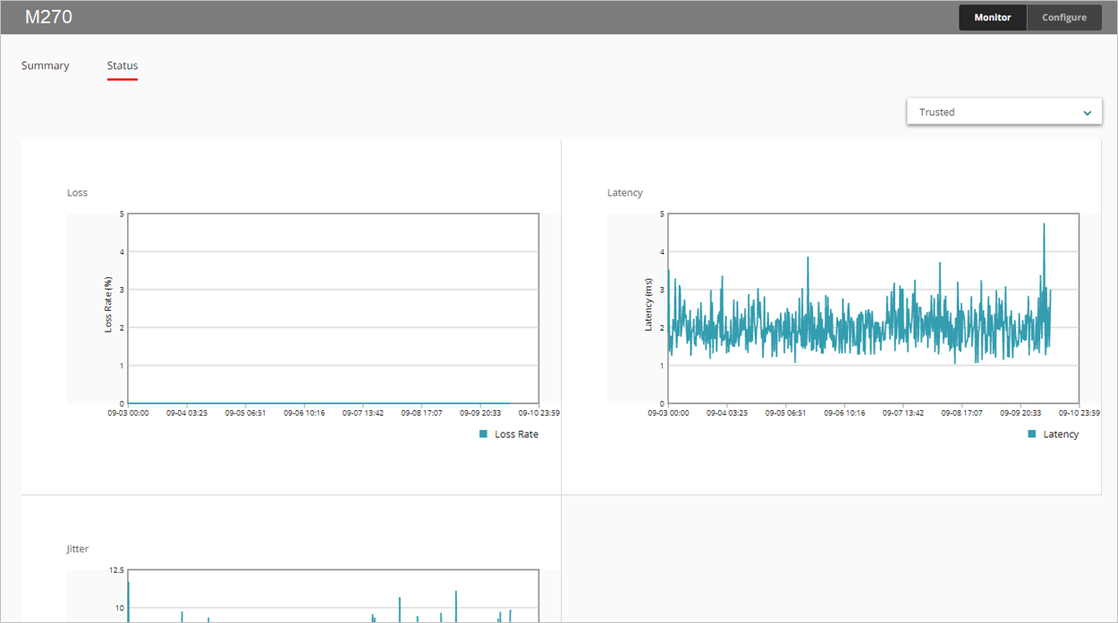
Der SD-WAN-Bericht zeigt Verluste, Latenz und Jitter für alle überwachten Schnittstellen im Laufe der Zeit an.

  • Verlust — Prozentualer Anteil der verlorenen Pakete
  • Latenz — Verzögerung bei der Paketzustellung, gemessen in Millisekunden (ms)
  • Jitter — Abweichung der Verzögerung bei der Paketzustellung, gemessen in Millisekunden (ms)

Informationen über die Bandbreite der Schnittstelle finden Sie unter Schnittstellenzusammenfassungs-Bericht.

Dieser Bericht ist in WatchGuard Cloud für Fireboxen verfügbar, auf denen Fireware v12.5.1 oder höher läuft. Um den Bericht anzuzeigen, müssen Sie ein oder mehrere Link Monitoring-Ziele für eine Schnittstelle konfigurieren. Weitere Informationen über Link Monitoring finden Sie unter Konfigurieren von Link Monitoring im Firebox-Netzwerk.

Nutzung dieses Berichts

Mit diesem Bericht können Sie Statistiken zur Verbindungsqualität der Schnittstellen für einen bestimmten Zeitraum überwachen. Der Bericht enthält nur Schnittstellen, die in den Link Monitoring-Einstellungen auf Ihrem Gerät konfiguriert sind. Hier finden Sie einige Möglichkeiten zur Verwendung dieses Berichts:

  • Wählen Sie die Registerkarte Zusammenfassung, um Verlust, Latenz und Jitter für alle überwachten Schnittstellen in einer Tabelle anzuzeigen. Jede Spalte zeigt den Mindest-, Durchschnitts- und Höchstwert an.
  • Um ein Liniendiagramm für eine bestimmte Schnittstelle anzuzeigen, wählen Sie auf der Registerkarte Status aus der Dropdown-Liste die Schnittstelle aus, die Sie anzeigen möchten.

Die Firebox verwendet die letzten 100 Prüfergebnisse von Link Monitoring-Zielen, um Verluste, Latenz und Jitter zu berechnen. Die Prüfergebnisse werden in 10er-Gruppen gespeichert. Sind 10 Gruppen mit jeweils 10 Prüfergebnissen befüllt, werden die Prüfergebnisse der ältesten 10er-Gruppe gelöscht und 10 neue Ergebnisse gespeichert.

Zur Berechnung von Jitter wird die nicht-korrigierte Standardabweichung verwendet. Detaillierte Informationen zur Berechnung von Jitter finden Sie unter Wie wird Jitter berechnet? in der WatchGuard-Wissensdatenbank.

Anzeigen des Berichts

So zeigen Sie den SD-WAN-Bericht in WatchGuard Cloud an:

  1. Melden Sie sich bei WatchGuard Cloud an.
  2. Wählen Sie Überwachen > Geräte.
  3. Wählen Sie ein bestimmtes Gerät aus.
  4. Wählen Sie in der Liste der Berichte Integrität > SD-WAN.
    Der SD-WAN-Bericht wird geöffnet.

  1. Um den Datumsbereich für den Bericht auszuwählen, klicken Sie auf .
  2. Wählen Sie die Registerkarte Status, um Verlust, Latenz und Jitter grafisch darzustellen.


  1. Um Daten für eine andere Schnittstelle anzuzeigen, wählen Sie eine Schnittstelle aus der Dropdown-Liste in der oberen rechten Ecke aus.
  2. Um Verlust-, Latenz- oder Jitter-Daten für eine bestimmte Minute anzuzeigen, zeigen Sie auf den entsprechenden Bereich im Diagramm.

Ähnliche Themen

Über SD-WAN

SD-WAN konfigurieren

Schnittstelleninformationen und SD-WAN-Überwachung