MDR-Erkennungen überprüfen

Gilt für: WatchGuard Core MDR, WatchGuard Core MDR for Microsoft

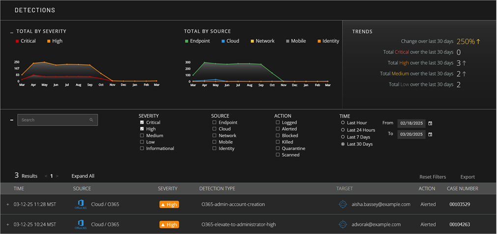
Auf der Seite Erkennungen im Verwaltete Dienste-Portal werden Informationen über Sicherheitserkennungen in Ihrer Umgebung angezeigt. Erkennungen sind Ereignisse mit potenziellen Sicherheitsauswirkungen. Das WatchGuard SOC blockiert Erkennungen automatisch oder untersucht sie manuell, je nach Bedarf.

Screen shot of MDR portal Detections page

Im oberen Bereich der Seite Erkennungen befinden sich Kacheln mit Diagrammen, die die Anzahl der Erkennungen im Zeitverlauf nach Schweregrad und Quelle anzeigen. Er enthält auch eine Kachel, die eine Analyse des Datentrends der letzten 30 Tage anzeigt. Sie können Filter so konfigurieren, dass bestimmte Erkennungen angezeigt und die Erkennungsdetails im unteren Seitenbereich eingeblendet werden.

So öffnen Sie die Seite Erkennungen:

  1. Wählen Sie in WatchGuard Cloud Überwachen > Verwaltete Dienste.
    Das Verwaltete Dienste-Portal wird in einer neuen Browser-Registerkarte geöffnet.
  2. Wenn Sie ein Service-Provider sind, wählen Sie Ihr Subscriber-Konto aus der Dropdown-Liste.
  3. Wählen Sie Aktivität > Erkennungen.
    Die Seite Erkennungen wird geöffnet.

Datendiagramme anzeigen

Die Seite Erkennungen enthält Kacheln mit Diagrammen, die Erkennungsdaten im Zeitverlauf anzeigen.

Gesamt nach Schweregrad

Die Kachel Gesamt nach Schweregrad zeigt die Gesamtanzahl der Erkennungen nach Schweregrad im Zeitverlauf an. Standardmäßig zeigt die Kachel nur Erkennungen mit dem Schweregrad Kritisch oder Hoch an. Verwenden Sie die Filter, um zusätzliche Schweregrade anzuzeigen oder den Datumsbereich für das Diagramm zu ändern.

Screen shot of MDR Detections by Severity graph

Gesamt nach Quelle

Die Kachel Gesamt nach Quelle zeigt die Gesamtanzahl der Erkennungen nach Quelle im Zeitverlauf an. Verwenden Sie die Filter, um die Quellen und den Datumsbereich für das Diagramm zu ändern.

Screen shot of MDR Detections by Source tile

Trends

Die Kachel Trends zeigt die prozentuale Änderung der Erkennungen und die Gesamtanzahl der Erkennungen (nach Schweregrad) der letzten 30 Tage an.

Screen shot of MDR portal Detections Trends tile

Erkennungsdetails überprüfen

Die Liste im unteren Bereich der Seite Erkennungen zeigt Erkennungen an, für die Sie Filter gesetzt haben. Die Liste enthält Datum und Uhrzeit der Erkennung, Quelle, Schweregrad, Erkennungstyp, Ziel, Aktionen und Fallnummer.

  • Um die Details einer Erkennung zu prüfen, müssen Sie die Erkennung aus der Liste auswählen.
    Die zusätzlichen Informationen werden nun angezeigt.
  • Screen shot of MDR portal Detection details

  • Um zu der für die Erkennung geöffneten Untersuchung zu gelangen, klicken Sie auf die Fallnummer.
    Die Details der Untersuchung werden auf der Seite Untersuchungen angezeigt.

Weitere Informationen zu Untersuchungen finden Sie unter MDR-Untersuchungen überprüfen.

Erkennungsliste sortieren und filtern

Standardmäßig werden in der Erkennungsliste alle Erkennungen mit den Schweregraden Kritisch und Hoch für den ausgewählten Zeitraum in absteigender Reihenfolge nach Zeit angezeigt, sodass die neuesten Untersuchungen an erster Stelle in der Liste angezeigt werden. Zum Ändern der Reihenfolge der Erkennungen klicken Sie auf eine Spaltenüberschrift.

Um die Anzeige der Erkennungen individuell anzupassen, können Sie die Liste nach Schweregrad, Quelle und Status filtern.

Schweregrad

Um die Erkennungsliste nach Schweregraden zu filtern, wählen Sie mindestens eine Option:

Quelle

Um die Erkennungsliste nach Quellen zu filtern, wählen Sie mindestens eine der folgenden Optionen:

  • Endpoint — Verbundene Endpoints, auf denen WatchGuard Endpoint Security oder Microsoft Defender ausgeführt wird.
  • Cloud — Verbundene Cloud-Dienste wie Office 365.

Aktion

Um die Erkennungsliste nach Aktionen zu filtern, wählen Sie mindestens eine der folgenden Optionen:

  • Protokolliert — WatchGuard SOC hat eine Bedrohung erkannt.
  • Gewarnt — WatchGuard SOC hat ein Ticket zur Untersuchung generiert.

Zeit

Die Erkennungsliste zeigt standardmäßig Erkennungen an, die in den vergangenen 30 Tagen aufgetreten sind. Um die Erkennungsliste nach Datumsbereich zu filtern, wählen Sie im Abschnitt Zeit einen Zeitraum oder einen benutzerdefinierten Datumsbereich.

Klicken Sie auf Filter zurücksetzen, um die Filter zurückzusetzen. Um die Untersuchungsliste als .CSV-Datei zu exportieren, klicken Sie auf Exportieren.

Ähnliche Themen

MDR-Untersuchungen überprüfen