SD-WAN レポート

適用対象: クラウド管理の Firebox, ローカル管理の Firebox

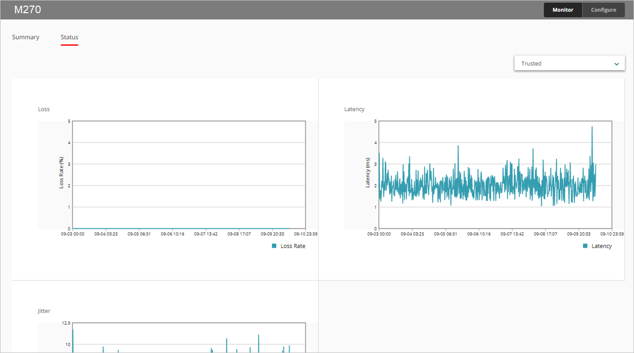
SD-WAN レポートには、すべての監視対象インターフェイスの経時的な損失、レイテンシー、およびジッターが表示されます。

  • 損失 — 喪失したパケットのパーセント
  • レイテンシー — パケット配信の遅れ (ms)
  • ジッター — パケット配信の遅れの差 (ms)

インターフェイスの帯域幅については、次を参照してください:インターフェイスの概要レポート

このレポートは、WatchGuard Cloud で Fireware v12.5.1 以降を実行している Firebox で利用することができます。レポートを表示するには、1 つまたは複数のインターフェイスのリンク監視ターゲットを構成する必要があります。リンク監視の詳細については、次を参照してください:Firebox ネットワーク リンク監視を構成する

このレポートの使用方法

このレポートにより、選択された期間内のインターフェイス接続の品質統計を監視することができます。レポートには、デバイスのリンク監視設定で構成されているインターフェイスのみが含まれます。このレポートには、以下のような使用方法があります。

  • 概要 タブを選択して、表形式ですべての監視対象インターフェイスの喪失、レイテンシー、ジッターを表示します。各列には、最小値、平均値、最大値が表示されます。
  • 特定のインターフェイスの折れ線グラフを表示するには、ステータス タブのドロップダウン リストから、表示するインターフェイスを選択します。

損失、レイテンシー、ジッターの計算においては、リンク監視ターゲットからの直近の 100 のプローブ結果が Firebox で使用されます。プローブ結果は 10 のグループに保存されます。10 のグループそれぞれに 10 件のプローブ結果があると、最も古いグループのプローブ結果がクリアされ、新たな 10 件の結果が保存されます。

ジッターの計算には、未補正標準偏差が使用されます。ジッターの計算方法の詳細については、WatchGuard ナレッジ ベースで ジッターの計算方法 を参照してください。

レポートを表示する

WatchGuard Cloud で SD-WAN レポートを表示するには、以下の手順を実行します。

  1. WatchGuard Cloud にログインします。
  2. 監視 > デバイス の順に選択します。
  3. 特定のデバイスを選択する。
  4. レポートのリストで、健全性 > SD-WAN の順に選択します。
    SD-WAN レポートが開きます。

  1. レポートの日付範囲を選択するには、 をクリックします。
  2. ステータス タブを選択して、喪失、レイテンシー、ジッターをグラフ形式で表示します。


  1. 別のインターフェイスのデータを表示するには、右上隅のドロップダウン リストからインターフェイスを選択します。
  2. 特定の 1 分間の喪失、レイテンシー、またはジッターを表示するには、グラフの領域をポイントします。

関連トピック

SD-WAN について

SD-WAN を構成する

インターフェイス情報と SD-WAN 監視