Rapport SD-WAN

S'applique À : Fireboxes Gérés sur le Cloud, Fireboxes gérés localement

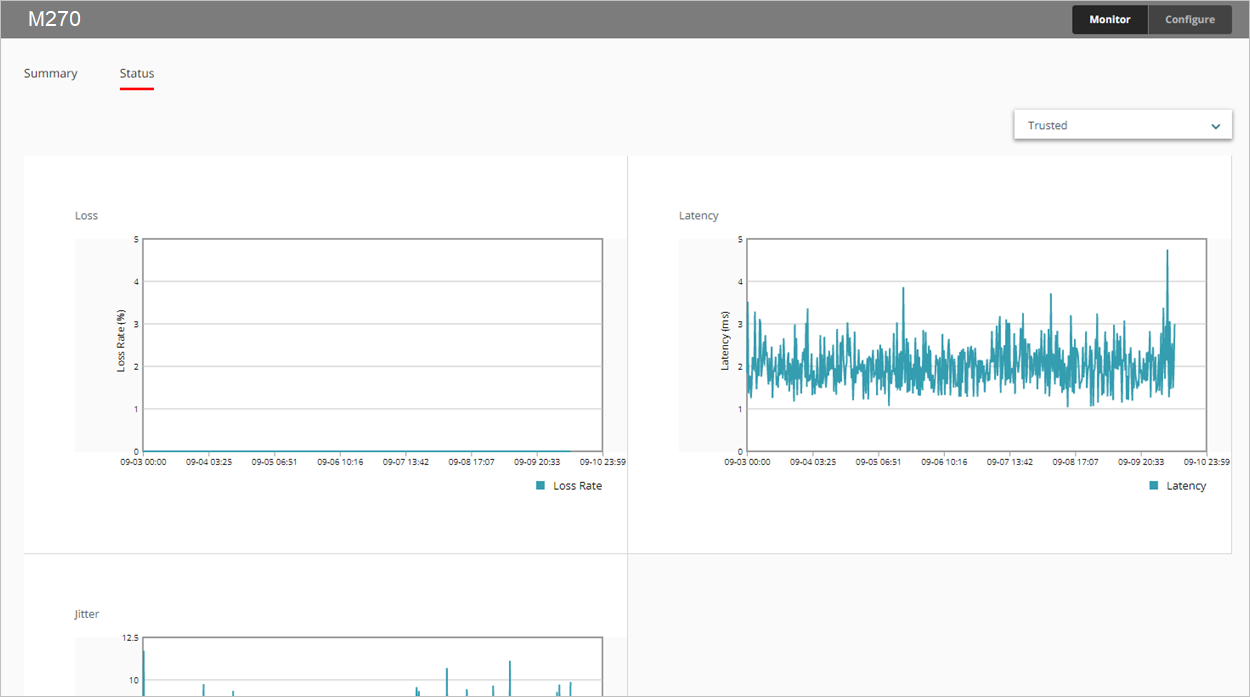
Le rapport SD-WAN indique les pertes, la latence et l'instabilité de toutes les interfaces surveillées au fil du temps.

  • Perte — Pourcentage de paquets perdus
  • Latence — Délai de transmission des paquets mesuré en millisecondes (ms)
  • Instabilité — Variance du délai de transmission des paquets mesurée en millisecondes (ms)

Pour de plus amples informations concernant la bande passante des interfaces, consultez Rapport Synthèse de l'Interface.

Ce rapport est disponible dans WatchGuard Cloud sur les Fireboxes exécutant Fireware v12.5.1 ou une version ultérieure. Pour afficher le rapport, vous devez configurer une ou plusieurs cibles de surveillance de liaison pour une interface. Pour de plus amples informations concernant la surveillance de liaison, consultez Configurer la Surveillance de Liaison Réseau d'un Firebox.

Comment Utiliser ce Rapport ?

Ce rapport vous permet de surveiller les statistiques de qualité de connexion des interfaces au cours d'une période donnée. Le rapport comprend uniquement les interfaces configurées dans les paramètres de surveillance de liaison de votre périphérique. Voici différentes manières d'utiliser ce rapport :

  • Sélectionnez l'onglet Synthèse pour afficher dans un tableau les pertes, la latence et l'instabilité de toutes les interfaces surveillées. Chaque colonne indique les valeurs minimales, moyennes et maximales.
  • Pour afficher un graphique linéaire pour une interface particulière, dans l'onglet État, sélectionnez dans la liste déroulante l'interface à afficher.

Pour calculer les pertes, la latence et l'instabilité, le Firebox emploie les 100 résultats de sondage les plus récents des cibles de surveillance de liaison. Les résultats de sondage sont conservés par groupes de 10. Lorsque 10 groupes contiennent chacun 10 résultats de sondage, les résultats de sondage du groupe le plus ancien sont effacés et 10 nouveaux résultats sont enregistrés.

Pour calculer l'instabilité, le système utilise l'écart-type non corrigé. Pour obtenir des informations détaillées concernant le calcul de l'instabilité, consultez Comment l'instabilité est-elle calculée ? dans la Base de Connaissances de WatchGuard.

Afficher le Rapport

Pour afficher le rapport SD-WAN dans WatchGuard Cloud :

  1. Connectez-vous à WatchGuard Cloud.
  2. Sélectionnez Surveiller > Périphériques.
  3. Sélectionnez un périphérique spécifique.
  4. Dans la liste des rapports, sélectionnez Santé > SD-WAN.
    Le rapport SD-WAN s'ouvre.

  1. Pour sélectionner la plage de dates du rapport, cliquez sur .
  2. Sélectionnez l'onglet État pour afficher les pertes, la latence et l'instabilité sous forme de graphique.


  1. Pour afficher les données d'une autre interface, sélectionnez-la dans la liste déroulante située en haut à droite.
  2. Pour afficher les données de perte, de latence ou d'instabilité d'une minute en particulier, placez votre curseur sur la zone du graphique correspondante.

Rubriques Connexes

À propos du SD-WAN

Configurer SD-WAN

Informations d'Interface et Surveillance SD-WAN