Informe SD-WAN
Aplica A: Fireboxes administrados en la nube, Fireboxes administrados localmente
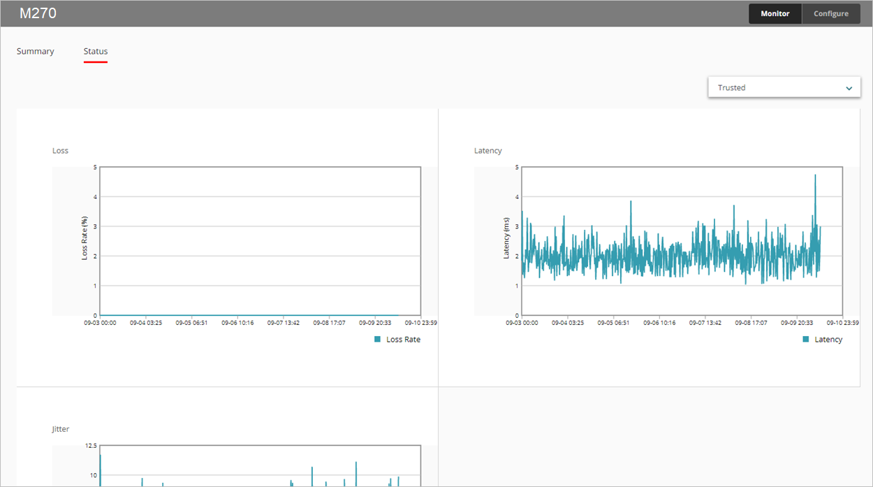
El informe SD-WAN muestra la pérdida, la latencia y las oscilaciones de todas las interfaces monitorizadas a lo largo del tiempo.
- Pérdida — Porcentaje de los paquetes perdidos
- Latencia — Retraso en la entrega de paquetes, medido en milisegundos (ms)
- Oscilación — Variación en el retraso de entrega de paquetes, medida en milisegundos (ms)
Para información sobre el ancho de banda de la interfaz, consulte Informe Resumen de Interfaz.
Este informe está disponible en WatchGuard Cloud para Fireboxes que ejecutan Fireware v12.5.1 o superior. Para ver el informe, debe configurar uno o más objetivos de monitorización de enlaces para una interfaz. Para obtener más información sobre la monitorización de enlaces, consulte Configurar la Monitorización de Enlaces de Red del Firebox.
Cómo Usar este Informe
Este informe puede ayudarlo a monitorizar las estadísticas de calidad de conexión de la interfaz durante un periodo de tiempo seleccionado. El informe incluye solo las interfaces que están configuradas en los ajustes de la monitorización de enlaces en su dispositivo. Estas son algunas formas de usar este informe:
- Seleccione la pestaña Resumen para ver en una tabla la pérdida, la latencia y las oscilaciones de todas las interfaces monitorizadas. Cada columna muestra los valores mínimo, promedio y máximo.
- Para ver un gráfico lineal de una interfaz específica, en la pestaña Estado, en la lista desplegable, seleccione la interfaz que desea ver.
Para calcular pérdida, latencia y oscilaciones, el Firebox utiliza los 100 resultados del sondeo más recientes de los objetivos de monitorización de enlace. Los resultados del sondeo se almacenan en grupos de 10. Cuando 10 grupos se llenan con 10 resultados del sondeo, los resultados del sondeo en el grupo más antiguo se borran y se almacenan 10 resultados nuevos.
Para calcular oscilaciones, se utiliza la desviación estándar no corregida. Para obtener información detallada sobre cómo se calcula las oscilaciones, consulte ¿Cómo se calculan las oscilaciones? en la Base de Consulta de WatchGuard.
Ver el Informe
Para ver el informe SD-WAN en WatchGuard Cloud:
- Inicie sesión en WatchGuard Cloud.
- Seleccione Monitorizar > Dispositivos.
- Seleccione un dispositivo específico.
- En la lista de informes, seleccione Salud > SD-WAN.
Se abre el informe SD-WAN.

- Para seleccionar el intervalo de fechas del informe, haga clic en
. - Seleccione la pestaña Estado para ver la pérdida, la latencia y las oscilaciones en forma de gráfico.

- Para ver los datos de una interfaz diferente, seleccione una interfaz de la lista desplegable en la esquina superior derecha.
- Para ver los datos de pérdida, latencia u oscilaciones durante un minuto específico, señale el área en el gráfico.